Why Infrastructure Engineers Should Care About Vercel
I spend my days optimizing Kubernetes clusters and debugging containerized applications. Five years ago, deploying a Next.js application meant wrestling with load balancers, configuring auto-scaling groups, and maintaining my own CI/CD orchestration. Then I moved a project to Vercel, and something unexpected happened: I stopped thinking about infrastructure and started thinking about shipping.
This article is what I have learned deploying applications at scale on Vercel after years managing traditional infrastructure. If you are an infrastructure engineer evaluating Vercel or skeptical about serverless deployment, this is for you.
Most of us came from AWS, Google Cloud, or Kubernetes. We built systems that way because those platforms gave us fine-grained control. We liked understanding exactly where our code runs, how many CPU cores it gets, and what the networking topology looks like. Vercel seems like the opposite of that control.
It is a different kind of control.
When I build on Vercel, I am trading control over low-level infrastructure details for control over what actually matters: deployment velocity, edge-global latency, cost predictability, and the time I spend on work that differentiates the product. For most applications, that is a trade worth making.
For a 10,000-request-per-day SaaS workload, Vercel runs at roughly $10/mo versus $70/mo on AWS with EC2, ALB, and CloudFront.
The problems Vercel solves are the problems infrastructure engineers spend money and time preventing. Global content delivery with zero CDN configuration. Automatic SSL management. DDoS protection at the edge. These are baseline expectations, and implementing them yourself means hiring specialized teams or maintaining infrastructure that already exists as a managed service.
Vercel's architecture is built on fundamental infrastructure principles that people like us respect. There is a real network topology here. There is intelligent request routing. There is distributed edge computing. It is a well-designed distributed system that someone else operates.
How Vercel's Architecture Actually Works
Here is what happens when a request hits a Vercel application. The design decisions become clear quickly to anyone trained in distributed systems.
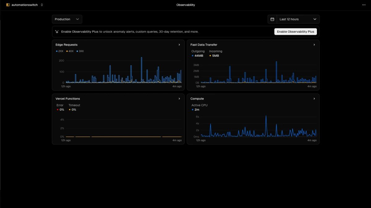
When you deploy to Vercel, your code is distributed across a global network of edge locations. These are lightweight compute nodes positioned at 100+ Points of Presence across 51 countries, with regional caches backed by AWS. When a user from Tokyo makes a request, it hits the nearest edge location, and computation happens near the user.
Vercel's network is denser than competitors in the geographies that matter for frontend and Next.js applications.
The edge location runs your application code through Vercel's serverless runtime. If the request is for static content, the edge location serves it directly from cache. If it is dynamic, the runtime executes your request handler. This is fundamentally different from traditional serverless where compute happens in a single region and the response travels back to the user.
Vercel uses Incremental Static Regeneration (ISR) to solve the dynamic content caching problem. You mark a page as ISR with a revalidation interval. The first request caches the page. Subsequent requests serve the cached version. After the revalidation interval expires, the next request regenerates the page in the background. This pattern reduces database load while keeping content fresh.
Vercel Functions run under the Fluid Compute architecture, which unifies what used to be split between standalone Edge Functions and Serverless Functions. They support Node.js or Edge runtimes from the same deployment and switch context based on where the function should run. You pay only for the milliseconds your code runs. Every request pays the cold-start cost, mitigated by Fluid Compute's resource-sharing model.
Vercel manages concurrency automatically. You submit code. Vercel handles capacity. When traffic spikes, function instances scale. When traffic drops, instances terminate. The autoscaling is transparent.
For database connectivity, Vercel recommends connection pooling. Thousands of concurrent functions create thousands of connections. Supabase, PlanetScale, and Neon offer connection pools specifically for serverless. The connection pooling proxy sits between your functions and the actual database, managing the connection count. This is table-stakes if you are building on Vercel.
Vercel Compared to Traditional Deployment
| Criteria | Vercel | AWS (Traditional) |
|---|---|---|
| Setup time | Connect GitHub repo, push to deploy | EC2 + ALB + CloudFront + CodePipeline + RDS security groups |
| Deployment speed | 1-2 minutes, globally distributed | 10-30 minutes, single region default |
| SSL/TLS | Automatic, zero config | ACM + ALB config + Route 53 |
| CDN | Built-in edge network | CloudFront config required |
| Auto-scaling | Transparent, per-request | HPA or ASG rules, tuned manually |
| Preview environments | Every PR gets a URL | Manual staging setup |
| Rollback | One-click, seconds | Rebuild + redeploy pipeline |
| Cost model | Pay per execution millisecond | Pay per instance-hour (idle or active) |
| Control | Fixed environment, opinionated | Full: instance type, storage class, network |
| Best For | Vercel: stateless SaaS, content sites, Next.js frontends | AWS: GPU workloads, 64GB+ RAM, VPC-internal access |
In the traditional AWS setup, you launch EC2 instances, configure an Application Load Balancer, set up CloudFront, enable auto-scaling based on CPU utilization, manage RDS security groups, and configure Continuous Deployment through CodePipeline or Jenkins. You are responsible for monitoring all of these components.
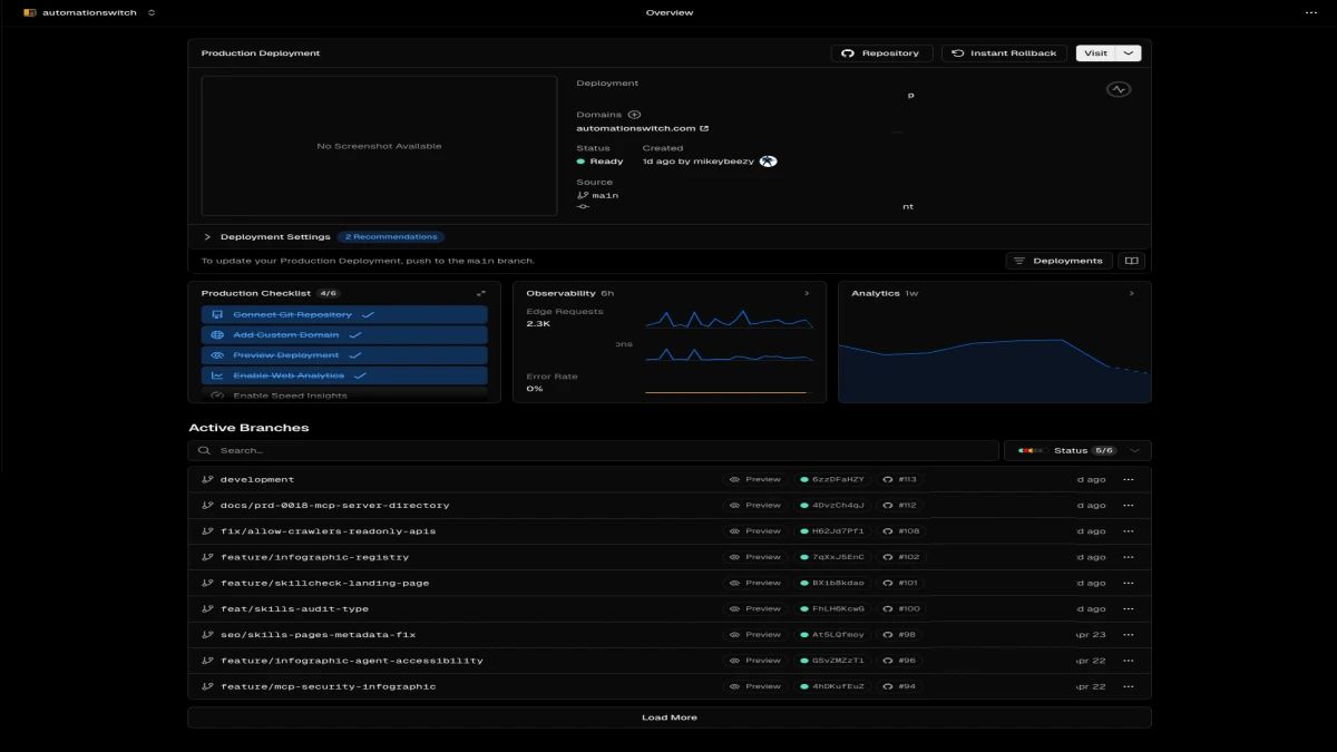
On Vercel, you connect a GitHub repository. Every push to the main branch triggers a deployment. Vercel detects your Next.js project, builds it, and distributes it globally. The deployment takes 1-2 minutes. Vercel handles the builds, the distribution, and the scaling.
From git push to globally distributed production, including build, test, and edge distribution.
Cost structure is different too. With AWS, you pay for instances by the hour, regardless of traffic. With Vercel, you pay for function execution (billed per 100 milliseconds), bandwidth, and build minutes. If your application has 10,000 users accessing it once per month, AWS still charges you for instances sitting idle. Vercel charges you for the actual execution time.
The trade-off is control. With AWS, you choose the instance type, the storage class, the network configuration. You can optimize for your specific workload. With Vercel, the environment is fixed. If your application needs GPUs or 64GB of memory, Vercel is the wrong fit. For most SaaS applications, Vercel is the right choice.
Enterprise Features That Actually Matter
When I first looked at Vercel, I saw it as a platform for startups. Then through in-depth exposure I discovered features I had overlooked.
Vercel offers SSO through SAML and OpenID Connect. Engineers on your team authenticate through your Okta instance. Audit logging is granular: every deployment, every team member action, every environment variable change is logged, queryable, and exportable. For enterprises that need to demonstrate SOC 2 compliance, this is essential.
Vercel provides DDoS protection at the edge. It runs automatically on every deployment. If a request looks like an attack, it gets dropped before reaching your application code.
The company certifies against SOC 2 Type II. I have had deals contingent on the hosting provider being SOC 2 certified. Vercel clears that bar.
For databases, Vercel integrates with Postgres providers like Supabase and Neon. You can provision a database and Vercel automatically populates connection strings in your environment variables. For local development, the Vercel CLI replicates the edge environment locally. You run the same code locally that runs in production.
Real Workflow: Deploying a Node.js Application
Let me walk through what a deployment actually looks like, from code to production, to show how the pieces fit.
I create a Next.js project locally and set up the pages and API routes. I test everything using the Vercel CLI with `vercel dev`. This spins up a local environment that replicates Vercel's edge network, including function cold starts and connection pooling behavior. If my code works locally, it works in production.
I push the code to GitHub. The moment I push, Vercel detects the change and starts a build. The build process runs `next build`, which compiles the Next.js application and prepares it for deployment.
If the build succeeds, Vercel deploys to a staging URL automatically. This URL is identical to production except it is isolated for testing. I can share it with stakeholders without exposing the actual production deployment.
If I am happy with the staging deployment, I merge to the main branch. This triggers a production deployment. Vercel builds the application again, runs tests if configured, and deploys to the edge network. Within two minutes, the application is live globally.
If something goes wrong in production, I can roll back to the previous deployment with one click. This is a first-class feature, and it means deploying is low-risk. If a deployment introduces a bug, I revert in seconds.
Cost Analysis: When Vercel Makes Financial Sense
Vercel charges $0.50 per 1GB of bandwidth and $0.000000556 per CPU-millisecond for function execution on the Pro plan, which includes 1GB of bandwidth per month.
For a dashboard that gets 10,000 requests per day with 200 milliseconds of CPU time per request: roughly 2 million CPU-milliseconds per month, about $1.11. Add bandwidth and the cost floors out around $10 per month in function execution.
On AWS, the same application on a `t3.small` EC2 instance costs $30 per month in compute alone. Add load balancing ($16/mo) and CloudFront ($10-20/mo) and you reach roughly $70. Vercel wins by 7x for this workload.
The calculation is: do you save more in infrastructure overhead and operational cost than you spend in compute and bandwidth on Vercel? For most SaaS applications, yes. For bandwidth-heavy applications like video streaming or large file distribution, the economics invert.
Vercel Pro costs $20 per team member per month. This includes 100GB of bandwidth. For small projects or proof-of-concepts, the free tier gives you deployments, preview URLs, and 100GB of bandwidth monthly.
Migration Path from Traditional Infrastructure
If you are running an application on AWS today, moving to Vercel involves more than a redeployment. The architectural differences matter.
- 01Assess your application for serverless compatibility
Is it stateless? Can it run in a serverless environment where connections are per-request? If you have long-running background jobs or persistent WebSocket connections, Vercel is the wrong fit. If your application is fundamentally stateless, you are a good candidate.
- 02Audit your dependencies
Some Node packages assume a Unix environment with certain file system behavior. Vercel's environment is more restrictive. Run `npm audit` and test your application locally with the Vercel CLI.
- 03Decompose your application into functions
If you have a single monolithic Node.js server handling web requests, API calls, image processing, and email sending, split these into separate functions. API routes become functions. Image processing becomes a separate function. This is standard serverless decomposition.
- 04Update your database architecture
Switch from traditional Postgres connection pooling to a serverless pool provider like Supabase, Neon, or PlanetScale. Without this, your serverless functions will exhaust the database connection limit.
- 05Test aggressively on staging first
Deploy to staging. Run your full test suite. Test performance under load. Vercel provides deployment analytics showing function execution time, edge cache hit rates, and error rates. Monitor these after deployment.
The migration typically takes 1-3 weeks for a small SaaS application. The initial effort is front-loaded, with the ongoing operational benefit compounding month over month.
The Bottom Line for Infrastructure Engineers
- Stateless SaaS applications with bursty traffic patterns
- Content-heavy marketing sites and blogs
- Next.js and React frontends requiring global edge delivery
- API routes that scale automatically with zero ops
- Teams that value deployment velocity over low-level control
- ML model serving requiring GPUs
- Heavy batch processing with long-running jobs
- Persistent WebSocket applications (chat, real-time collaboration)
- Specialized compute requiring 64GB+ RAM
- Strict VPC-internal-only access requirements
Vercel is an opinionated platform built on solid distributed-systems fundamentals. The trade is direct: you give up instance-type selection, network topology configuration, and bare-metal optimisation. You get deployment in two minutes, edge delivery with zero CDN configuration, automatic scaling with zero HPA tuning, and cost that tracks actual usage instead of provisioned capacity.
For stateless SaaS applications, content-heavy sites, and Next.js or React frontends, the maths works. Function execution charged by the millisecond beats EC2 idle time by roughly seven-to-one for the workloads I run. Operational overhead drops from "someone has to be on call for the load balancer" to "the platform handles it."
For specialised workloads, the maths inverts. ML serving on GPUs, persistent WebSocket apps, batch jobs measured in hours, anything that needs 64GB or more of memory, anything bound to VPC-internal-only access: keep that on infrastructure you control. The boundary is clear once you know where to look.
The choice that actually matters is where you want to spend your engineering time. If the answer is shipping product instead of maintaining the deployment pipeline, Vercel removes a category of work that used to require dedicated infrastructure engineers. That category is the one most teams treat as commodity yet still staff heavily.
I built Automation Switch on this stack. Three production sites later, I would make the same call again.
If You Want This Stack Watched For You
Picking the stack is one decision. Keeping it healthy month over month is another. The platform handles its own internals well. The work that remains is everything around it: Sanity schemas drift, Supabase pool limits fill up, Core Web Vitals slip when nobody is looking, and edge cache strategies need tuning as traffic shapes change.
Stack Standby is the productized monthly retainer I built for operators running on this exact stack: Next.js, Vercel, Sanity, Supabase. Every month you get a Switch Compass dial showing exactly what to adopt, treat as friction, or optimise across your stack, a quarterly stack audit, priority Slack access, and emergency unblock when something breaks at 11pm on a Sunday. Founder pricing from $2,997/mo, capped at five seats.
Companion read: if you are coming at this from the operator side instead of the infrastructure side, see Why I Stopped Paying for WordPress and Built Everything Myself with Next.js. Same stack, different lens.
Vercel handles the platform layer. For the editorial component library that structures every article on top of it, see how we built the 13-component library. For the research and verification layer that powers the content pipeline, see the Firecrawl review for research and verification.

